December 9, 2025
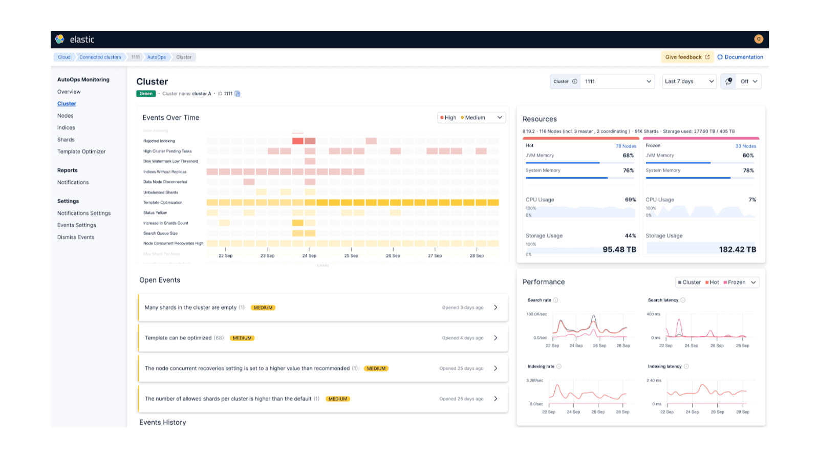
AutoOps in action: Investigating Elasticsearch cluster performance on ECK
Explore how Elastic's InfoSec team implemented AutoOps in a multi-cluster ECK environment, cutting cluster performance investigation time from 30+ minutes to five minutes.


October 1, 2025
AutoOps: A journey to simplify self-managed Elasticsearch management
Exploring AutoOps for self-managed Elasticsearch (on-prem or privately hosted environments). We’ll showcase its value, how to set it up, and the insights it provides.

January 2, 2025
Leveraging AutoOps to detect long-running search queries
Learn how AutoOps helps you investigate long-running search queries plaguing your cluster to improve search performance.

December 18, 2024
Resolving high CPU usage issues in Elasticsearch with AutoOps
How AutoOps pinpointed and resolved high CPU usage in an Elasticsearch cluster: A step-by-step case study.

November 20, 2024
Hotspotting in Elasticsearch and how to resolve them with AutoOps
Explore hotspotting in Elasticsearch and how to resolve it using AutoOps.

November 6, 2024
AutoOps makes every Elasticsearch deployment simple(r) to manage
AutoOps for Elasticsearch significantly simplifies cluster management with performance recommendations, resource utilization and cost insights, real-time issue detection and resolution paths.