Author's articles

October 24, 2025
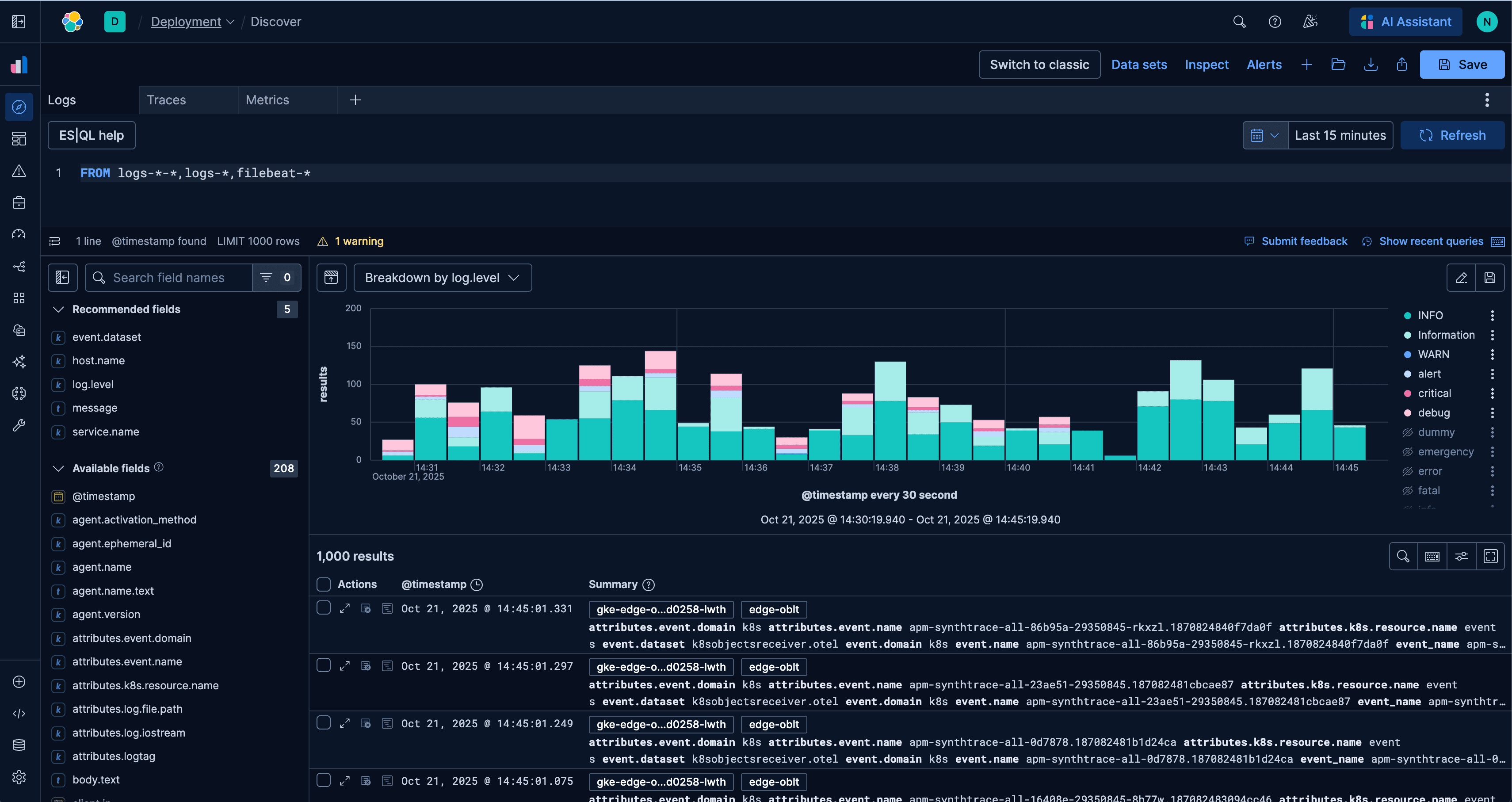
A new era for Elastic Discover: ES|QL, context & multi-tabs
Learn about the evolution of Elastic's Discover, covering ES|QL integration, context-aware querying, multi-exploration tabs, and the new CRUD experience in 9.2.