As Elastic continues its commitment to OpenTelemetry (OTel), we are excited to announce general availability of the Elastic Distribution of OpenTelemetry Java (EDOT Java). EDOT Java is a fully compatible drop-in replacement for the OTel Java agent that comes with a set of built-in, useful extensions for powerful additional features and improved usability with Elastic Observability. Use EDOT Java to start the OpenTelemetry SDK with your Java application, and automatically capture tracing data, performance metrics, and logs. Traces, metrics, and logs can be sent to any OpenTelemetry Protocol (OTLP) collector you choose.
With EDOT Java you have access to all the features of the OpenTelemetry Java agent plus:
- Access to SDK improvements and bug fixes contributed by the Elastic team before the changes are available upstream in OpenTelemetry repositories.
- Access to optional features that can enhance OpenTelemetry data that is being sent to Elastic (for example, inferred spans and span stacktrace).
In this blog post, we will explore the rationale behind our unique distribution, detailing the powerful additional features it brings to the table. We will provide an overview of how these enhancements can be utilized with our distribution, the standard OTel SDK, or the vanilla OTel Java agent. Stay tuned as we conclude with a look ahead at our future plans and what you can expect from Elastic contributions to OTel Java moving forward.
Elastic Distribution of OpenTelemetry Java (EDOT Java)
Until now, Elastic users looking to monitor their Java services through automatic instrumentation had two options: the proprietary Elastic APM Java agent or the vanilla OTel Java agent. While both agents offer robust capabilities and have reached a high level of maturity, each has its distinct advantages and limitations. The OTel Java agent provides extensive instrumentation across a broad spectrum of frameworks and libraries, is highly extensible, and natively emits OTel data. Conversely, the Elastic APM Java agent includes several powerful features absent in the OTel Java agent.
Elastic’s distribution of the OTel Java agent aims to bring together the best aspects of the proprietary Elastic Java agent and the OpenTelemetry Java agent. This distribution enhances the vanilla OTel Java agent with a set of additional features realized through extensions, while still being a fully compatible drop-in replacement.
Elastic’s commitment to OpenTelemetry not only focuses on standardizing data collection around OTel but also includes improving OTel components and integrating Elastic's data collection features into OTel. In this vein, our ultimate goal is to contribute as many features from Elastic’s distribution back to the upstream OTel Java agent; our distribution is designed in such a way that the additional features, realized as extensions, work directly with the OTel SDK. This means they can be used independent of Elastic’s distro — either with the Otel Java SDK or with the vanilla OTel Java agent. We’ll discuss these usage patterns further in the sections below.
Features included
The Elastic distribution of the OpenTelemetry Java agent includes a suite of extensions that deliver the features outlined below.
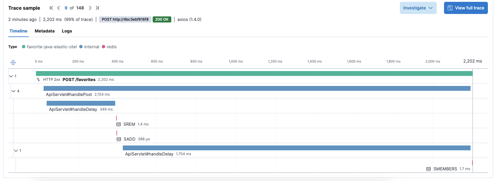
Inferred spans
In a recent blog post, we introduced inferred spans, a powerful feature designed to enhance distributed traces with additional profiling-based spans.
Inferred spans (blue spans labeled “internal” in the above image) offer valuable insights into sources of latency within the code that might remain uncaptured by purely instrumentation-based traces. In other words, they fill in the gaps between instrumentation-based traces. The Elastic distribution of the OTel Java agent includes the inferred spans feature. It can be enabled by setting the following environment variable.
ELASTIC_OTEL_INFERRED_SPANS_ENABLED=true
Correlation with profiling
With OpenTelemetry embracing profiling and Elastic's proposal to donate its eBPF-based, continuous profiling agent, a new frontier opens up in correlating distributed traces with continuous profiling data. This integration offers unprecedented code-level insights into latency issues and CO2 emission footprints, all within a clearly defined service, transaction, and trace context. To get started, follow this guide to setup universal profiling and the OpenTelemetry integration. In order to get more background information on the feature, check out this blog article, where we explore how these technologies converge to enhance observability and environmental consciousness in software development.
Users of Elastic Universal Profiling can already leverage the Elastic distribution of the OTel Java agent to access this powerful integration. With Elastic's proposed donation of the profiling agent, we anticipate that this capability will soon be available to all OTel users who employ the OTel Java agent in conjunction with the new OTel eBPF profiling.
Span stack traces
In many cases, spans within a distributed trace are relatively coarse-grained, particularly when features like inferred spans are not used. Understanding precisely where in the code path a span originates can be incredibly valuable. To address this need, the Elastic distribution of the OTel Java agent includes the span stack traces feature. This functionality provides crucial insights by collecting corresponding stack traces for spans that exceed a configurable minimum duration, pinpointing exactly where a span is initiated in the code.
This simple yet powerful feature significantly enhances problem troubleshooting, offering developers a clearer understanding of their application’s performance dynamics.
In the example above, it allows you to get the call stack of a gRPC call, which can help understanding which code paths triggered it.
Auto-detection of service and cloud resources
In today's expansive and diverse cloud environments, which often include multiple regions and cloud providers, having information on where your services are operating is incredibly valuable. Particularly in Java services, where the service name is frequently embedded within the deployment artifacts, the ability to automatically retrieve service and cloud resource information marks a substantial leap in usability.
To address this need, the Elastic distribution of the OTel Java agent includes built-in auto detectors for service and cloud resources, specifically for AWS and GCP, sourced from the OpenTelemetry Java Contrib repository. This feature, which is on by default, enhances observability and streamlines the management of services across various cloud platforms, making it a key asset for any cloud-based deployment.
Ways to use the EDOT Java
The Elastic distribution of the OTel Java agent is designed to meet our users exactly where they are, accommodating a variety of needs and strategic approaches. Whether you're looking to fully integrate new observability features or simply enhance existing setups, the Elastic distribution offers multiple technical pathways to leverage its capabilities. This flexibility ensures that users can tailor the agent's implementation to align perfectly with their specific operational requirements and goals.
Using Elastic’s distribution directly
The most straightforward path to harnessing the capabilities described above is by adopting the Elastic distribution of the OTel Java agent as a drop-in replacement for the standard OTel Java agent. Structurally, the Elastic distro functions as a wrapper around the OTel Java agent, maintaining full compatibility with all upstream configuration options and incorporating all its features. Additionally, it includes the advanced features described above that significantly augment its functionality. Users of the Elastic distribution will also benefit from the comprehensive technical support provided by Elastic, which will commence once the agent achieves general availability. To get started, simply download the agent Jar file and attach it to your application:
java -javaagent:/pathto/elastic-otel-javaagent.jar -jar myapp.jar
Using Elastic’s extensions with the vanilla OTel Java agent
If you prefer to continue using the vanilla OTel Java agent but wish to take advantage of the features described above, you have the flexibility to do so. We offer a separate agent extensions package specifically designed for this purpose. To integrate these enhancements, simply download and place the extensions jar file into a designated directory and configure the OTel Java agent extensions directory:
OTEL_JAVAAGENT_EXTENSIONS=/pathto/elastic-otel-agentextension.jar
java -javaagent:/pathto/otel-javaagent.jar -jar myapp.jar
Using Elastic’s extensions manually with the OTel Java SDK
If you build your instrumentations directly into your applications using the OTel API and rely on the OTel Java SDK instead of the automatic Java agent, you can still use the features we've discussed. Each feature is designed as a standalone component that can be integrated with the OTel Java SDK framework. To implement these features, simply refer to the specific descriptions for each one to learn how to configure the OTel Java SDK accordingly:
- Setting up the inferred spans feature with the SDK
- Setting up profiling correlation with the SDK
- Setting up the span stack traces feature with the SDK
- Setting up resource detectors with the SDK
This approach ensures that you can tailor your observability tools to meet your specific needs without compromising on functionality.
Future plans and contributions
We are committed to OpenTelemetry, and our contributions to the OpenTelemetry Java project will continue without limit. Not only are we focused on general improvements within the OTel Java project, but we are also committed to ensuring that the features discussed in this blog post become official extensions to the OpenTelemetry Java SDK/Agent and are included in the OpenTelemetry Java Contrib repository. We have already contributed the span stack trace feature and initiated the contribution of the inferred spans feature, and we are eagerly anticipating the opportunity to add the profiling correlation feature following the successful integration of Elastic’s profiling agent.
Moreover, our efforts extend beyond the current enhancements; we are actively working to port more features from the Elastic APM Java agent to OpenTelemetry. A particularly ambitious yet thrilling endeavor is our project to enable dynamic configurability of the OpenTelemetry Java agent. This future enhancement will allow for the OpenTelemetry Agent Management Protocol (OpAMP) to be used to remotely and dynamically configure OTel Java agents, improving their adaptability and ease of use.
We encourage you to experience the new Elastic distribution of the OTel Java agent and share your feedback with us. Your insights are invaluable as we strive to enhance the capabilities and reach of OpenTelemetry, making it even more powerful and user-friendly.
Check out more information on Elastic Distributions of OpenTelemetry in github and our latest EDOT Blog
Elastic provides the following components of EDOT:
The release and timing of any features or functionality described in this post remain at Elastic's sole discretion. Any features or functionality not currently available may not be delivered on time or at all.
