Overview of the new Quickstart guided workflow
Elastic Observability has been supporting AWS logs ingest with Amazon Data Firehose over the last few releases. To makes configuration easier, we introduced, in 8.16, a one step guided workflow to onboard all CloudWatch logs and metrics from a single region. The configuration uses a pre-populated CloudFormation template, to automatically create a Amazon Data Firehose and connect to Elastic Observability. Additionally, all the relevant Elastic AWS Integrations are auto-installed. The configuration ensures ingestion for metrics from all namespaces and a policy to ingest logs from all existing log groups. Any new metric namespaces and log groups post setup will also be ingested automatically. Additionally, the CloudFormation template can also be customized and deployed in a production environment using infra-as-code.
This allows SREs to to start monitoring the usage and health of their popular AWS services using pre-built dashboards within minutes. This blog reviews how to setup this quickstart workflow, and the out-of-the box dashboards that will be populated from it.
Onboarding data using Amazon Data Firehose
In order to utilize this guided workflow, a user needs the superuser built-in Kibana role. A deployment of the hosted Elasticsearch service of version 8.16 on Elastic Cloud is required. Further, an active AWS account and the necessary permissions to create delivery streams, run CloudFormation, create CloudWatch log group/metric streams are needed.
Let’s walk through the steps required to onboard data using this workflow. There should be some CloudWatch logs and metrics already available in the customer account. The screenshot below shows an example where a number of CloudWatch metrics namespaces already exist.
Similarly, a number of CloudWatch log groups are already present in this customer account as shown below.
This guided workflow is accessible from the ‘Add data’ left navigation option in the Elastic Observability app. The user needs to select the ‘Cloud’ option and click on the ‘AWS’ tile. The Amazon Firehose quickstart onboarding workflow is available at the top left and is labeled as a Quickstart option, as shown below.
The Data Firehose delivery stream can be created either using the AWS CLI or the AWS console, as shown in step 2 of the guided workflow below.
By clicking on the ‘Create Firehose Stream in AWS’ button under the ‘Via AWS Console’ tab, the user will be taken to the AWS console and the menu for creating the CloudFormation stack, as shown below.
The CloudFormation (CF) template provided by Elastic has prepopulated default settings including the Elasticsearch endpoint and the API key, as shown in the screenshot above. The user can review these defaults in the AWS console and proceed by clicking on the ‘Create stack’ button, as shown below. Note that this stack creates IAM resources and so the checkbox acknowledging that must be checked to move forward.
Once the CloudFormation stack has been created in AWS, the user can switch back to Kibana. By default, the CF stack will consist of separate delivery streams for CloudWatch logs and metrics, as shown below.
In Kibana, under step 3 ‘Visualize your data’ of the workflow, the incoming data starts to appear, categorized by AWS service type as shown below. The page refreshes automatically every 5 s and the new services appear at the bottom of the list.
For each detected AWS service, the user is recommended 1-2 pre-built dashboards to explore the health and usage of their services. For example, the pre-built dashboard shown below provides a quick overview on the usage of the NAT Gateway.
In addition to pre-built dashboards, Discover can also be used to explore the ingested CloudWatch logs, as shown below.
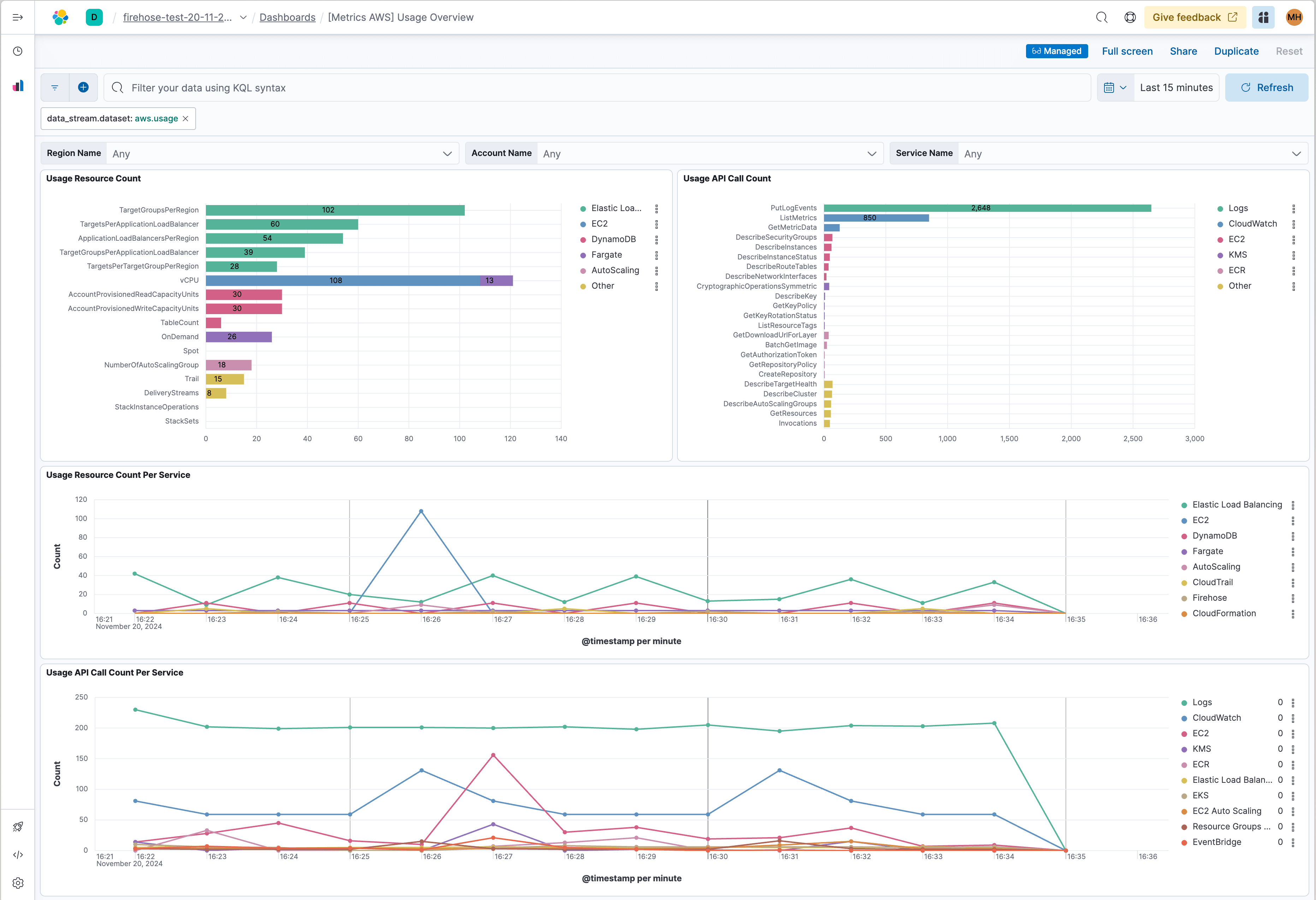
AWS Usage overview can be explored using the pre-built dashboard shown below.
Customisation options
The region needs to be selected/modified in the AWS console as shown below, before starting with the CF stack creation.
The setting of
The
The CF template provided by Elastic can be used together with the Terraform resource aws_cloudformation_stack as shown below to deploy in the production environment, to facilitate as-code deployment.
Start your own exploration
The new guided onboarding workflow for AWS utilizes the Amazon Firehose delivery stream to collect all available CloudWatch logs & metrics, from a single customer account and a single region. The workflow also installs AWS Integration packages in the Elastic stack, enabling users to start monitoring the usage and performance of their common AWS services using pre-built dashboards, within minutes. Some of the AWS services that can be monitored using this workflow are listed below. A complete list of over twenty services that are supported by this workflow along with additional details are available here.
| VPC Flow Logs | Logs |
| API Gateway | Logs, Metrics |
| CloudTrail | Logs |
| Network Firewall | Logs, Metrics |
| WAF | Logs |
| EC2 | Metrics |
| RDS | Metrics |
