IMPORTANT: No additional bug fixes or documentation updates
will be released for this version. For the latest information, see the
current release documentation.
Ceph module
edit
IMPORTANT: This documentation is no longer updated. Refer to Elastic's version policy and the latest documentation.
Ceph module
editThe Ceph module collects metrics by submitting HTTP GET requests to
the ceph-rest-api. The default metricsets are cluster_disk, cluster_health, monitor_health, pool_disk, osd_tree.
Compatibility
editThe Ceph module is tested with Ceph Jewel (10.2.10).
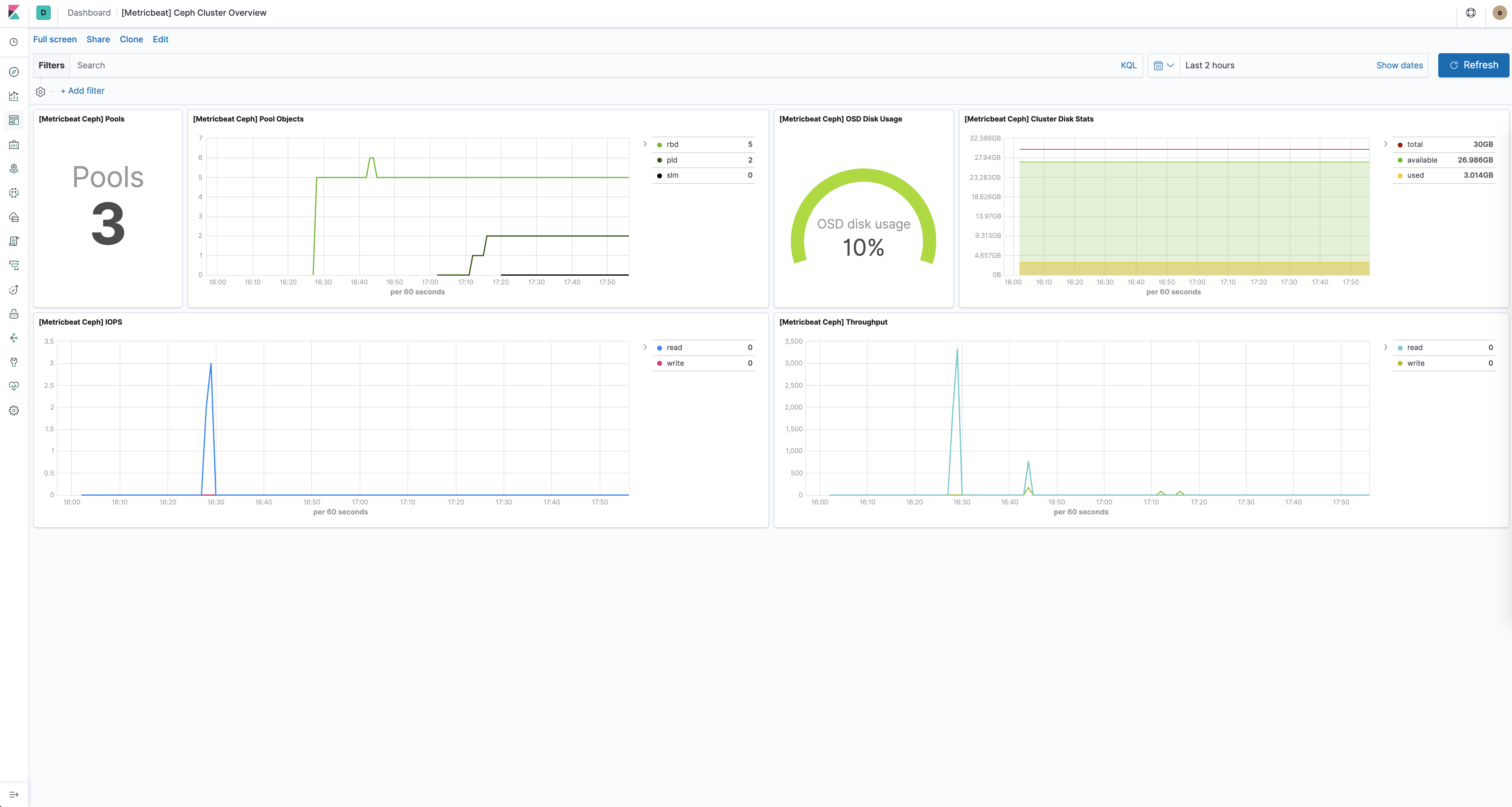
Dashboard
editThe Ceph module comes with a predefined dashboard showing Ceph cluster related metrics. For example:
Example configuration
editThe Ceph module supports the standard configuration options that are described in Specify which modules to run. Here is an example configuration:
metricbeat.modules: - module: ceph metricsets: ["cluster_disk", "cluster_health", "monitor_health", "pool_disk", "osd_tree"] period: 10s hosts: ["localhost:5000"] enabled: true
This module supports TLS connections when using ssl config field, as described in Specify SSL settings.
It also supports the options described in Standard HTTP config options.
Metricsets
editThe following metricsets are available: