IMPORTANT: This documentation is no longer updated. Refer to Elastic's version policy and the latest documentation.

Performing population analysis

edit

Population analysis is a method of detecting anomalies by comparing the behavior of entities or events within a specified population. In this approach, machine learning analytics create a profile of what is considered "typical" behavior for users, machines, or other entities over a specified time period. An entity is considered as anomalous when its behavior deviates from that of the population, indicating abnormal activity compared to the rest of the population.

This type of analysis is most effective when the behavior within a group is generally homogeneous, allowing for the identification of unusual patterns. However, it is less useful when members of the population show vastly different behaviors. In such cases, you can segment your data into groups with similar behaviors and run separate jobs for each. This can be done by using a query filter in the datafeed or by applying the partition_field_name to split the analysis across different groups.

Population analysis is resource-efficient and scales well, enabling the analysis of populations consisting of hundreds of thousands or even millions of entities with a lower resource footprint than analyzing each series individually.

Recommendations

edit
  • Use population analysis when the behavior within a group is mostly homogeneous, as it helps identify anomalous patterns effectively.
  • Leverage population analysis when dealing with large-scale datasets.
  • Avoid using population analysis when members of the population exhibit vastly different behaviors, as it may not be effective.

Creating population jobs

edit
  1. In Kibana, navigate to Jobs. To open Jobs, find Machine Learning > Anomaly Detection in the main menu, or use the global search field.
  2. Click Create job, select the data view you want to analyze.
  3. Select the Population wizard from the list.
  4. Choose a population field - it’s the clientip field in this example - and the metric you want to use for the analysis - Mean(bytes) in this example.

    Creating a population job in Kibana
  5. Click Next.
  6. Provide a job ID and click Next.
  7. If the validation is successful, click Next to review the summary of the job creation.
  8. Click Create job.
API example

To specify the population, use the over_field_name property. For example:

PUT _ml/anomaly_detectors/population
{
  "description" : "Population analysis",
  "analysis_config" : {
    "bucket_span":"15m",
    "influencers": [
      "clientip"
    ],
    "detectors": [
      {
        "function": "mean",
        "field_name": "bytes",
        "over_field_name": "clientip" 
      }
    ]
  },
  "data_description" : {
    "time_field":"timestamp",
    "time_format": "epoch_ms"
  }
}

This over_field_name property indicates that the metrics for each client (as identified by their IP address) are analyzed relative to other clients in each bucket.

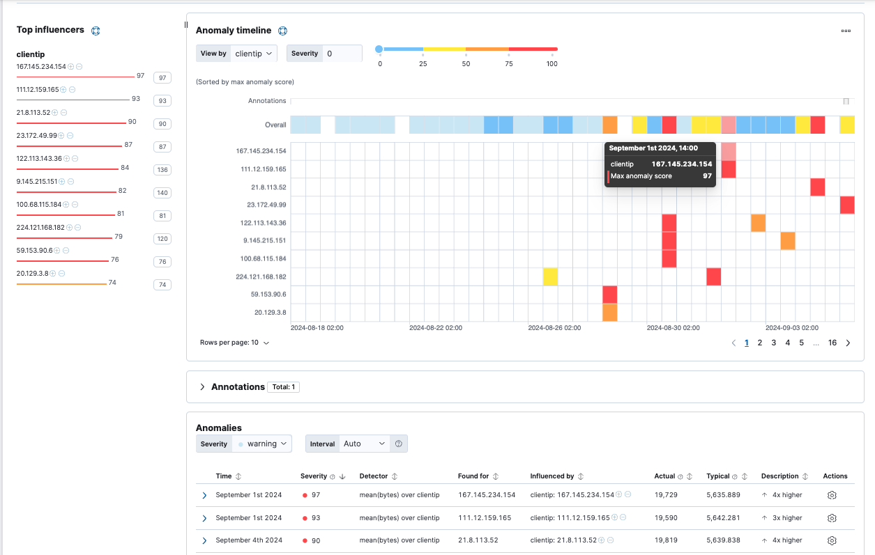
Viewing the job results
edit

Use the Anomaly Explorer in Kibana to view the analysis results:

Population results in the Anomaly Explorer

The results are often quite sparse. There might be just a few data points for the selected time period. Population analysis is particularly useful when you have many entities and the data for specific entitles is sporadic or sparse. If you click on a section in the timeline or swim lanes, you can see more details about the anomalies:

Anomaly details for a specific user

In this example, the client IP address 167.145.234.154 received a high volume of bytes on the date and time shown. This event is anomalous because the mean is four times higher than the expected behavior of the population.